Skip to content
Safety & Security Ecosystem
Critical communications
We make devices and networks that perform exceptionally in the harshest conditions, so you can stay connected and communicate clearly.
Command center
We unify voice, video and data feeds into the command center, providing perspective to help make decisions with focus, accuracy and speed.
Video security
We design video security systems powered by responsibly-built AI analytics, so you can understand risks and act with certainty.
Managed & support services
We provide managed and support services for keeping your technology secure and up-to-date, so you can be confident in performance.
Customer success stories
Discover how customers are tapping into our technology ecosystem to stay safer.
Government grants
Explore the different grant assistance programs to help you during the grant application process.

The Power of Proactivity: How the Flex System Analyzer uses data to prevent disruptions

For public safety agencies of all sizes, the health of your emergency response system can mean the difference between operational excellence and costly failures. At Motorola Solutions, we understand the paramount importance of system stability and are committed to providing intelligent solutions that optimize system performance and diagnose problems before they become major incidents. 

In our new blog series, “The Power of Proactivity”, we will dive into the latest Flex™ features designed to keep your mission-critical system running smoothly. First up, let’s take a look at how the new Flex System Analyzer has already saved customers from malfunctions and how its upcoming predictive analytics capabilities will further revolutionize system reliability.  

How it works

Automatically included in all Flex versions 2024.1 and newer, the System Analyzer is a hybrid telemetry tool that collects, monitors, and analyzes server performance metrics within specified parameters to help customers maintain their infrastructure. By collecting non-CJIS operational data, the analyzer is able to detect potential problems such as high usage of disk space, CPU, memory, and databases, which can be common culprits in system downtime. So what does this process look like?  

  1. Data Collection: The System Analyzer collects data points from multiple areas of your Flex system, such as memory and disk space utilization, hardware and OS information as well as application configuration. 
  2. Data Transmission: Once activated, the System Analyzer sends the data to Motorola Solutions each day at midnight. This process typically takes just a few minutes with no performance impact on the server. Rest assured, no CJIS data is ever transmitted.
    *System Analyzer honors customer network settings and does not transmit data if outbound traffic is blocked. If you’re interested in enabling the System Analyzer data transmission, please reach out to Technical Support for assistance.
  3. Data Monitoring: AI and automation technology scans the transmitted data to identify negative trends or potential issues, such as high usage or diminishing storage levels. 
  4. Notification & Resolution: If any concerning trends or issues are detected, our team promptly alerts you, helping you to take the necessary actions to resolve the problem before it escalates. 

Through continuous monitoring and timely alerts, the System Analyzer acts as a safety net to give you peace of mind that your server is functioning efficiently. While the analyzer tool is simple in design, it underlines the power of proactivity. 

Analyzer in action

This tool is a game-changer in unlocking a new level of operation confidence and helping to ensure that your system’s “worst-case scenario” does not come to life. But don’t just take our word for it. 

Within the first weeks of launching the System Analyzer, it saved numerous Flex customers from potential system crashes. 

In the case of an Illinois customer, the tool noticed their disk space usage suddenly spiked in one day from 81% to 92%. Our team immediately alerted the customer who was then able to free up disk space. If they had unknowingly run out of space, their entire system would likely have crashed. 

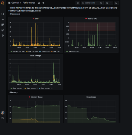
As shown in the screenshots below, the System Analyzer is programmed in a way that provides detailed information and visuals for both the Flex team and the customer. 

Email alert to Flex teams indicating the customer’s server has surpassed 85% usage.

Email alert to Flex teams indicating the customer’s server has surpassed 85% usage.

A customer view of a performance dashboard indicating CPU, load averages, usage, and more.

A customer view of a performance dashboard indicating CPU, load averages, usage, and more.

The System Analyzer has already generated positive feedback among Flex users, boosting their confidence in the reliability and efficiency of their system operations. Kevin Rose, Executive Director of Weber Area Dispatch 911 & Emergency Services District, shared his optimism about the new tool. 

“We are excited to have the new System Analyzer on our Flex server. This new tool has given us peace of mind knowing that our server is being actively monitored by Motorola Solutions. This will allow for a proactive approach to resolving potential issues before they become catastrophic.”

The future of Flex

While providing a valuable edge in monitoring capabilities, the System Analyzer offers far more than just disruption alerts. If a customer’s product or system malfunctions, Flex teams can view the delta of system setting changes, allowing them to troubleshoot and correct issues remotely.

From a continuous improvement perspective, the analyzer also reveals which products and features customers use most, guiding future research and development prioritization.

Looking ahead, the ultimate vision is for customers to access the System Analyzer data themselves through a dashboard, self-monitoring their systems and receiving alerts without going through Motorola Solutions. Further enhancing system reliability, the forthcoming release of a predictive analytics feature will use mathematical models to forecast abnormal usage patterns and proactively inform system administrators. Beyond this, our Flex teams are actively evaluating the use of AI to automatically detect negative patterns and remediate issues before they arise.

It is safe to say that the future is bright for Flex and the thousands of agencies across the country that use it. 

There truly is power in proactivity. 

The System Analyzer is just one tool supporting Motorola Solutions’ greater mission to provide intelligent monitoring capabilities across our product ecosystems. Stay tuned to learn more about the release of the System Analyzer’s predictive analytics feature and insights into other Flex tools that offer proactive protection for your vital operations.

With the 2024.1 update and newer, the System Analyzer is already included in your Flex suite at no additional cost. If you have questions about the tool or want to learn more, contact Technical Support at 800.MSI.HELP.

COMMENTS

Related articles